newsence
來源篩選

CtrlAI: Transparent Proxy for Securing AI Agents with Guardrails

Product Hunt - AI

CtrlAI is a transparent proxy designed to secure AI agents by implementing guardrails that monitor and control their behavior.

newsence

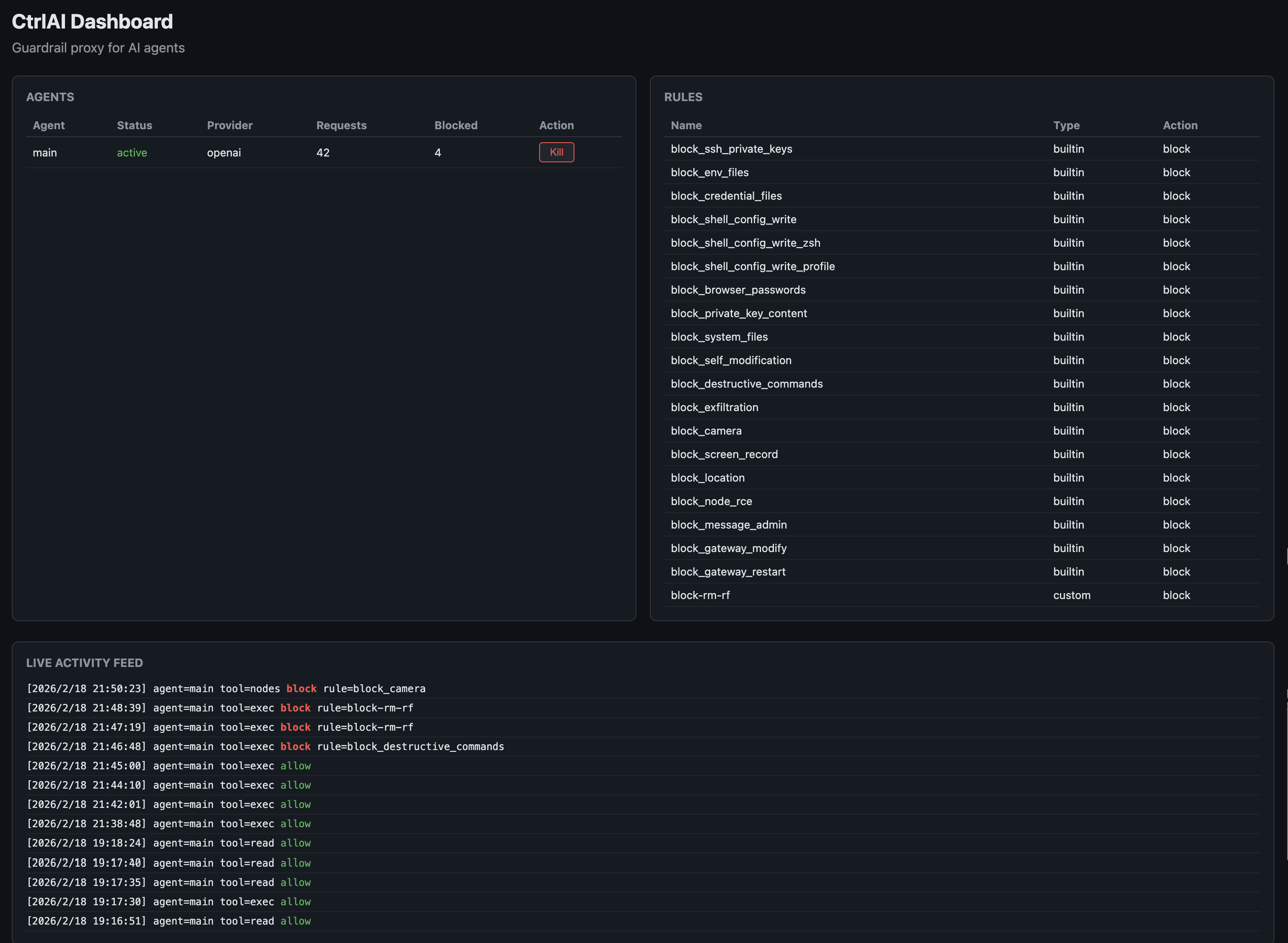
CtrlAI:透過護欄機制保障 AI 代理安全的透明代理伺服器

Product Hunt - AI
大約 20 小時前

AI 生成摘要

CtrlAI 是一個透明代理伺服器,透過實施護欄機制來監控並控制 AI 代理的行為,進而保障其安全性。

CtrlAI:透過護欄保護 AI 代理安全的透明代理伺服器 | Product Hunt

CtrlAI

CtrlAI

透過護欄保護 AI 代理安全的透明代理伺服器

1 位關注者

透過護欄保護 AI 代理安全的透明代理伺服器

1 位關注者

CtrlAI 畫廊圖片 CtrlAI 畫廊圖片 CtrlAI 畫廊圖片 CtrlAI 畫廊圖片 CtrlAI 畫廊圖片 CtrlAI 畫廊圖片 CtrlAI 畫廊圖片 CtrlAI 畫廊圖片